How to Fix Google Ads Policy Violations Using the Policy Manager
Dealing with Google Ads compliance issues can be frustrating, especially when ads get disapproved and youâre unsure how to fix them.
â
This guide will help you navigate through Google ad disapprovals, understand the process of Google Ads compliance and ad review processes, and offer solutions to resolve disapproved ads. Whether you're facing 404 errors, unresponsive websites, or prohibited content issues, follow this guide to keep your campaigns compliant and running smoothly.
â
Why Google Ads Get Disapproved and How to Avoid It
When your Google ads are disapproved, it means they donât meet Google ad compliance standards. This could happen for several reasons, such as issues with prohibited content, misleading information, or technical problems like a 404 error on your landing page. Knowing how to fix disapproved ads in Google Ads is essential to maintain the performance of your campaigns and avoid further penalties from Google.
â
Common reasons why Google ads get disapproved include:
- Prohibited content violations
- URL issues (such as your site being unresponsive or a 404 error)
- Misleading information or incorrect claims that deceive users
â
To avoid having your ads disapproved, always make sure you review Googleâs compliance regulations and that your ads comply with Google ad compliance standards and are regularly monitored for any policy updates.
â
Resolving Google Ads Policy Issues Step-by-Step
Step 1: How to Check For Ad DisapprovalsÂ
The first step in fixing disapproved ads is to check if you have any disapprovals. You can do this by locating the disapproved ads in your account from either the notifications section of the home page or the Policy Manager. Here are instructions on how to access both areas:
â
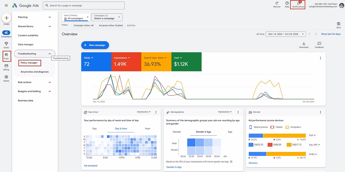
To access the Policy Manager through notifications, you simply click on the notifications button in the screenshot below. If you want to access Googleâs policy manager through the tools bar, you can follow the steps below (also in the screenshot):
â
- Go to the âToolsâ section in Google Ads.
- Select âTroubleshootingâ and click on âPolicy Manager.â
- Review all disapproved ads and the respective policy issues affecting them.

From here, you can start working on editing and fixing these ads according to the provided information. Make sure to check all ad components, including ad text, display URLs, and any landing pages, for compliance with Googleâs quality standards and local legal regulations.
â
Step 2: Using the Google Ads Policy Manager to Appeal Decisions
Google Ads Policy Manager provides a centralized view of all policy violations across your campaigns and ad groups, helping you identify which ads are non-compliant and what actions need to be taken. This is an essential tool for maintaining Google Ads compliance, as it helps you track and manage all policy violations across multiple campaigns.
â
Once youâve identified ads with issues, you can submit an appeal for decisions that you disagree with. To do this, click on the ads from the Policy Manager overview screen, go to the ads overview section, select all ads, and click âEditâ â âAppeal policy decision.â

If youâre appealing a decision without having made any changes to the ads, select âDispute Decisionâ and âAffected ads in these ad groupsâŠâ. Keep in mind that Googleâs review process may involve human evaluation to verify whether an ad complies with current advertising policies, especially when content relates to sensitive information, adult content ads, financial products, or prescription drugs.
â
Need help resolving policy issues around trademarks? Check out our Pimly case study to see how we secured a Google trademark exemption and turned a compliance challenge into a 68% keyword performance boost.

IMPORTANT NOTES: Only dispute an adâs decision MAX 2 times. Otherwise, your account could get suspended. Repeated disputes, especially if ads target minors or contain false claims or offensive content, may increase the risk of enforcement actions.
â
Donât Let Policy Issues Derail Your Ads
Thatâs how you can review and dispute policy issues. This is an essential part of managing a Google Ads account. If you donât do it, your ads may not show at all, so make sure youâre reviewing this every day!
â
If youâd like to learn how to audit ads yourself, check out our article on alternative ways to audit Google Ads issues!
â
Looking for personalized advertising help to improve your Google Ads performance? Book a Free Marketing Strategy Call and get expert advice tailored to your business needs.
â
Related Content
For more insights on optimizing your Google Ads campaigns and staying compliant, check out these articles:
- Complete Guide to Qualified Lead Generation on Google AdWords 2024
- Why Webpage Load Speed is Essential for PPC Conversions
- How CPC Inflation Is Affecting B2B Advertising
- Top 10 Most Impactful Google Ads Optimizations
- How to Get the Best and Fastest Support From Google Ads
â
FAQs
Template question
Template text answer






